近年来,随着行业的发展和生活品质的提高,人们对效率、噪音、能耗等越来越重视,涡旋压缩机因其噪音低、效率高、体积小、振动低等优点,在冷冻冷藏系统上的应用也越来越广泛,那如何在冷冻冷藏系统上更好的应用涡旋压缩机受到越来越多的人关注,本人抛砖引玉,根据自己的实际工作经验和现场中经常碰到的一些典型问题进行阐述,欢迎一起讨论,以便更好地在冷冻冷藏系统上应用好涡旋压缩机,降低故障率,减少售后成本。本文内容一共包括涡旋压缩机简介、失效原因分析、中低温制冷系统设计和涡旋压缩机应用注意事项四部分。
一、涡旋压缩机简介首先,我们来看一下它的工作工程,如图1所示,简单来说,涡旋压缩机是由一个固定的静涡旋盘和一个平动的动涡旋盘,实现气体容积的连续变化,由于压缩过程是连续的,几乎没有余隙容积,从而保证了高效。
图1(来源于网络)
二、失效原因分析我们以一份典型因故障导致失效的压缩机拆解结果汇总分析来举例,如图2所示,故障率排在前三位的分别是排气温度过高、缺油运行、真空运行,我们根据80/20法则抓主要问题,本文就引起排气温度过高、缺油运行、真空运行的三大失效问题进行浅析。
图2
下面分别是排气温度过高、缺油运行、真空运行出现可能原因的思维导图,如下图3、图4、图5:
图3

图4

图5
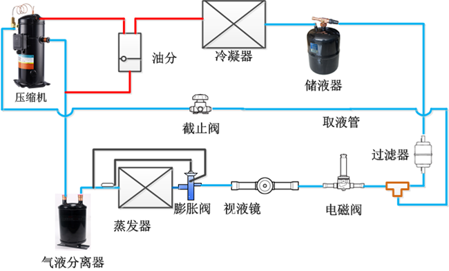
三、冷冻、冷藏制冷系统设计:为保证系统的正常、可靠运转,系统设计非常关键,首先来看我们常见系统原理图1、中高温系统设计原理图:

图6
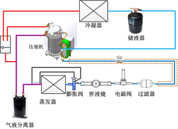
2、低温喷液系统设计原理图:
图7
3、补气增焓系统设计原理图

图8
另外,在进行制冷系统设计和组装时还需注意如下问题: 
下面分享三个在现场中经常遇到不当使用的案例:
案例a:低温喷液系统取液口从液管上部取液,当系统冷媒不足或泄漏导致系统排气温度过高需要DTC阀喷液时会取不到液,见图9红圈标注:
案例b:干燥过滤器和电磁阀安装在冷凝机组,距离热力膨胀阀较远,这样在干燥过滤器和膨胀阀之间有杂质或氧化物会堵塞热力膨胀阀,造成系统故障;另外由于电磁阀安装位置距离热力膨胀阀较远,电磁阀和膨胀阀管路之间的制冷剂会持续的冲击膨胀阀,即“液锤”事故,极有可能会导致膨胀阀螺母损坏,见图10;
案例c:系统没有安装气分,管路也没有安装防逆流弯,这样在压缩机停机后管路或蒸发器内的冷媒由于重力和冷媒迁移都会进入到压缩机,待压缩机下次开机时就会造成液击和油与液体冷媒混合出现短暂缺油,极有可能会因液击和缺油损坏压缩机,见图11。

图11
四、涡旋压缩机应用注意事项:
1)压缩机的选择:制冷系统设计前应首先根据产品的使用工况,依据厂家提供的压缩机使用范围选择合适的压缩机。下面是英华特中温Y(S)M和低温Y(S)F系列压缩机产品的应用范围,单从蒸发温度来讲, YM(R22冷媒)产品,允许的最低蒸发温度是-15℃,那我们做冷库时库温高于-5℃就可以初选该款压缩机;Y(S)M(R404A冷媒)产品,运行的最低蒸发温度是-30℃,那我们的冷库库温高于-20℃就可以初选该款压缩机,如果库温再低,可以选择Y(S)F系列低温压缩机。机组的运行工况(蒸发温度、冷凝温度)原则上不能超出压缩机应用范围那个框,如图12~15:
2)制冷系统中混入水分:
a、由于氟利昂与水不能相溶,当温度在低于0℃时,水份会在系统中结冰导致冰堵;
b、矿物油吸水性低,但与水会发生化学反应而产生酸性物质,影响压缩机运动部件的润滑;
c、酯类油虽然不会与水发生化学反应,但其吸水性强;
d、制冷系统中的水份主要来自大气中的水蒸气、焊接时的水冷却、劣质冷媒等,因此建议在压缩机吸、排气塞拔掉后应在15分钟内进行焊接,如果因客观原因没有焊接,建议重新用塞子将吸排气口塞住或采用图16的做法。

图16
3)管路设计、安装:制冷系统管路设计、安装的原则:最小的压降、合理的流速、压缩机停机时制冷剂的最少迁移。因此我们在设计、安装管路时要遵循以上原则,下面通过几组图片展示最常见的管路设计
a、冷凝器高于压缩机时要加防逆流弯和回油弯,如图17
b、蒸发器分别在压缩机上方和下方时建议的管路设计,如图18~19
c、一个机组带多组蒸发器时建议和不建议的管路设计,如图20
d、液管分液的建议管路设计,如图22~25

图20

4)压控设置:
压控在制冷系统中的重要性不言而喻,尤其是低压,通常被用来做低压保护、低压复位、真空停机、系统联动等功能,但从现场安装的机组来看,有相当比例的低压保护值设置不当,这样会导致系统的压控开关起不到应有的作用。
低压保护值正确的设置方法是:保护值=复位值(CUT IN)—偏差(DIFF)

图26
注:压力值的设定需要结合实际蒸发压力、压缩机运行范围等参数进行设置
5)排气温度保护:
排气温度高低取决于蒸发温度、冷凝温度、吸气过热度,为防止压缩机运行到允许范围之外,高低压开关不起作用时(如图27的A点),排气温度保护是必要的,应安装在距离排气口150mm之内(图28),最高排气温度不应超过120℃。

排气温度保护应该与系统其它保护相串联,以便达到联动控制目的,以英华特全封闭压缩机中温YM系列标配的温度开关(ON:125℃,OFF:85℃)为例,应当将温度保护开关串联到压控或交流接触器线圈,如图29所示:

图29
6)曲轴箱加热带:
压缩机首次启动时,曲轴箱加热带应该提前上电24小时进行预热,防止因制冷剂迁移导致冷冻油被稀释、液击等问题的发生;尤其是低温机组,压缩机停机后由于压差原因导致管路和系统内的冷媒会慢慢迁移至压缩机油槽内,跟油互溶在一起并分层,压缩机突然启动时冷媒瞬间蒸发会将油带入涡旋盘排出压缩机,导致压缩机短暂缺油和液击,严重时会导致轴承磨损甚至涡旋盘碎裂,因此建议给压缩机配备曲轴箱加热带。(如图30)
2~7匹建议70W;8~15匹建议90W;20~30匹建议130W

图30
7)焊接充氮保护:
为防止在焊接时产生氧化物,堵塞系统,尤其是毛细管、热力膨胀阀等节流部件,建议在焊接时充氮气保护,氮气气流量不宜过大或过小,吹到手上有气流感觉即可,管路件装配后开始充氮,焊接完成后继续充氮10秒钟以上。
如图31所示,左图为焊接时充氮,右图为焊接时未充氮。

图31
8)真空运行:
压缩机接线柱在通电的状态下,会在真空或接近真空状态下接线柱之间会产生电弧击穿现象,导致接线柱烧毁,压缩机对地短路,见图32。
因此,抽空、注氟、试运转正确的操作方式如下:
a、抽空:从高、低压侧同时用真空泵抽真空,电磁阀打开,期间不能给压缩机上电;
b、注氟:高压侧(储液器和冷凝器)注氟,开机前要往低压侧加氟;
c、试运转:注氟量≥总充注量50%,且高、低压侧都有压力;机组的各种保护(温度、压力)正常,没有短接或屏蔽。

9)润滑油:
压缩机在出厂时已添加冷冻油,但当系统管路长度超过20米或系统冷媒充注量超过最大量(2-4匹,3.5kg;5-7匹, 5kg;8-12匹,7kg;13-15匹,8kg;20-25匹,12kg)时,建议向系统补充冷冻油。
补油标准:系统运行稳定后,停机观察油镜,油面在1/2-2/3处,如图33

图33
综上,本文通过在了解涡旋压缩机的工作原理和最常见三种失效原因的基础上,结合个人日常的设计和现场调试经验,将涡旋压缩机在系统设计和应用过程中可能会出现的问题点通过一些具体的案例进行了展示和分析,有不当之处请联系我们一起进行沟通、讨论,为更好的在中低温系统上应用好涡旋压缩机一起努力。






黔ICP备16002365号-4 